
- 2018.11.21 産業交流展2018への出展 今回は「産業交流展2018」に、IoTプラットフォーム「Argoculus」を出展した時の様子を紹介します。「産業交流展2018」は2018年11月14日~16日に開催され、首都圏に事業所を有する個性あふれる中小企業などの技術や製品が展示されました。昨年の実績では6万人近くが来場したそうです。今年の来場者はまだ発表されていませんが、多くの人で賑わっていました。
今回弊社では、IoTだけではなく電磁気解析技術も合わせて紹介しました。IoTとシミュレーションを組み合わせた「デジタルツイン(Digital Twin)」コンセプトも好評を頂きました。弊社ブースへお越しいただいた方々は、IoT中心の展示会ではないのにも関わらず、具体的な活用シーンをイメージされているお客様も多かった様に感じます。

- 2018.8.9 IoTシステムの短時間設置 空気コンプレッサーのモニタリングを目的にIoTシステムを稼働させました。センサーはBLE対応とし、IoTエッジデバイスの設置場所はお客様との相談で天井を支える鉄製梁としました。設置手順は100Vの延長タップとIoTエッジデバイスをマグネットで鉄製梁に固定、次にセンサーをコンプレッサーにマグネットで固定、最後にIoTエッジデバイスの電源投入。その後、iPadでデータが正常に採取されていることを確認して全ての作業を終了しました。工場に到着してから動作確認までの時間は20分程度でした。
当社では、お客様の負担を最小化し、かつ短時間でIoTシステムを稼働させることを目的としたシステムを提供しています。

- 2018.8.6 クラウドの活用(3) IoTシステムの開発は、少数のセンサーを用いた導入効果の評価や課題抽出等の検討作業、いわゆるPoC(Proof of Concept:概念実証)から初めて、その後、徐々にシステムを本格化するケースが多いかと思います。このような手順を踏む場合は、クラウドは、無駄なハードウェア投資を避けられ、且つ、システム規模の変更が容易なため、多くのメリットを受けることができます。
例えば、最初は、数台のセンサーとゲートウェイ、1つのCPUと2GBメモリを備えたサーバーを利用します。その後、センサー台数が増えた場合は、2つのCPUと4GBメモリのサーバーにアップグレードします。(これをスケールアップと言います。)なお、この変更作業は、数分程度で行えます。
さらに、数百台以上のセンサーの実運用では、サーバーを複数台、用意することでサーバー負荷の分散を図ります。(これをスケールアウトと言います。)
このようにセンサー台数に応じて徐々にシステム性能を向上できる事が、クラウドを利用する大きなメリットです。
(画像:クラウドシステムの性能向上の例)

- 2018.7.13 IoTエッジデバイスの暑さ対策 当社の第一原則は、耐熱保証があるPCをエッジデバイスに利用することですが、目的等によっては温度対策を行った上でRaspberry Piを筐体中に設置することもあります。
対策は筐体内部の温度上昇を抑制することとCPU冷却することの組合せです。前者は内部発熱量を最小化する、白色系筐体を使用する、直射日光を避ける(設置場所あるいは直射の遮蔽)、自然/強制換気を行う等です。後者は放熱フィンを取り付け、ファンで強制冷却します。風を効率良く冷却フィンに当てるように設計すれば、写真にあるファンでCPU温度と周辺温度の差を15~20℃程度に抑えることができます。

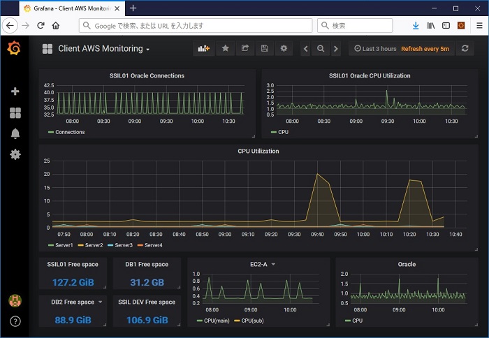
- 2018.7.9 クラウドの活用(2) クラウドの健全性チェックは、トラブルの未然防止やトラブル後の迅速な対応には必須となります。例えば、ハードディスクの空き容量不足やコンピューターの性能不足などは、常時モニタリングにより未然に防ぐことができます。
クラウド事業者は、コンピューター(CPUやディスク容量)やネットワーク等のモニタリングの仕組みを提供しているケースが大半ですが、使いづらかったり、ユーザーインターフェイスが貧弱な場合があります。弊社では、クラウド事業者が提供しているGUIを用いるのではなく、Grafanaと呼ばれるオープンソースの可視化ツールを利用しています。このGrafanaとクラウド(AWS Amazon Web Services)を連携することで、仮想コンピューターのCPU負荷、データベースのディスク空き容量や負荷等をモニタリングしています。また、ディスク空き容量が少なくなるとシステム管理者にメールが届き、ディスク増設等の対応をしています。
(画像:Grafanaを活用したAWSクラウドモニタリング画面)
